1. AWS Cloud Practitioner (optional for beginners)
2. AWS Solutions Architect – Associate or AWS Developer – Associate
3. AWS Certified DevOps Engineer – Professional
Earning the aws certified devops engineer certification shows that you can design reliable, scalable, and secure DevOps solutions on AWS.
AWS DevOps Syllabus: Topics You Must Prepare
Understanding the aws devops syllabus is essential before starting preparation. The syllabus is practical and scenario-based, focusing on real production environments.
Key areas in the AWS DevOps syllabus include:
● SDLC automation
● Configuration management and IaC

● Continuous integration and deployment
● Incident and event response
● Security automation and compliance
● Monitoring, logging, and alerting

A well-structured aws devops syllabus ensures you gain both theoretical knowledge and hands-on experience with AWS services.
AWS DevOps Certification Requirements and Eligibility
Before attempting the exam, you should know the aws devops certification requirements. AWS recommends candidates have:
● At least 2 years of experience managing AWS environments
● Strong understanding of DevOps principles
● Hands-on experience with CI/CD pipelines
Meeting the aws devops certification requirements does not mean formal education is mandatory, but practical experience is extremely important for clearing the exam confidently.
AWS DevOps Certification Cost and Exam Details
One of the most common questions is about aws devops certification cost. The AWS Certified DevOps Engineer – Professional exam typically costs USD 300, excluding taxes.
Important details related to aws devops certification cost:
● Exam duration: 180 minutes
● Question type: Multiple choice and multiple response
● Discount vouchers are available after clearing other AWS exams
Understanding the cost helps you plan your learning and certification budget effectively.
AWS DevOps Tutorial: How to Prepare Step by Step
A structured aws devops tutorial approach can make preparation easier and more effective. Instead of memorizing concepts, focus on building real projects.
An effective AWS DevOps tutorial plan includes:
● Creating CI/CD pipelines using CodePipeline and GitHub
● Automating infrastructure with Terraform or CloudFormation
● Deploying containerized applications using ECS or EKS
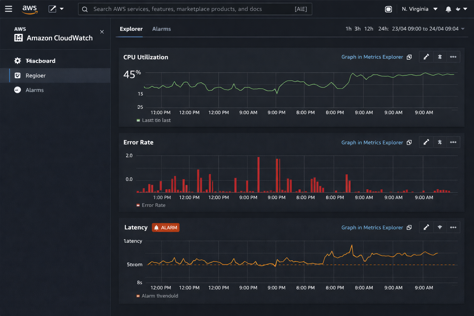
● Monitoring applications with CloudWatch
Following a practical aws devops tutorial ensures you are exam-ready and job-ready at the same time.
How to Learn DevOps the Right Way Using AWS
If you are confused about how to learn devops, AWS provides an excellent ecosystem for hands-on learning. Start small and gradually move toward complex architectures.
Best practices on how to learn devops include:
● Learning Git and Linux fundamentals
● Practicing CI/CD with real repositories
● Deploying applications on AWS
● Monitoring and optimizing cloud workloads
A consistent approach to how to learn devops helps you build confidence and practical expertise.
What Is AZ 400 Certification and How It Compares
Many learners also ask what is AZ 400 certification and how it differs from AWS DevOps certifications. AZ-400 is a Microsoft Azure DevOps certification focused on Azure-based DevOps tools.
Key difference:
● AZ-400 focuses on Azure DevOps ecosystem
● AWS DevOps focuses on AWS native services
Understanding what is AZ 400 certification helps you choose the right cloud platform based on your career goals and organizational needs.

Career Benefits of AWS DevOps Certifications
AWS DevOps certifications open doors to roles such as:
● DevOps Engineer
● Cloud Engineer
● Site Reliability Engineer
● Platform Engineer
Certified professionals are trusted to manage production-grade cloud environments and automation pipelines. Combining certification with real projects significantly boosts career growth.
Final Thoughts
AWS DevOps certifications are not just about clearing exams but about mastering real-world DevOps workflows on the cloud. With the right learning path, hands-on practice, and consistent effort, you can build a strong foundation in DevOps using AWS. Whether you’re starting fresh or upskilling, a structured approach will help you achieve long-term success in the DevOps domain.